Версия v25.06

Внимание

Обновление до версии v25.06 следует выполнять согласно специальной инструкции.

В версии v25.06 добавлено: объекты мониторинга, правила учета flow в политиках защиты, анализатор сервисов, новые контрмеры TCP6 и LCON6, механизм автоподбора порогов в контрмерах, механизм автоактивации контрмеры, кнопка принудительной смены лидерства.

Расширена функциональность контрмер TBL, TBL6, TWL, TWL6, CRB, CRB6, LCON, RETR, TCP, MINE, SLOB, ATLS, HTTP, DNS, FRB, SERB, SORB, SORB6, BPF, USF, NCL, NCL6, HCA, LIM, а также BGP, Инцидентов, Именованных списков, Logan, Collector, WebC и Active Sync.

Внесены множественные улучшения в UX.

Изменения версии v25.06.4

LOGAN. Добавлен порог по количеству уникальных referer.

В анализатор логов добавлен порог src.uniq.referer по количеству запросов с уникальными значениями referer c одного IP-адреса.

Система. Добавлена поддержка смешанных IDN доменов.

В контрмеры и механизмы, работающие с доменными именами, добавлена поддержка многоязычных доменных имен.

Изменения версии v25.06.3

Detect. Добавлены новые предикаты для анонсирования по BGP.

Добавлены предикаты по входящему трафику в систему для анонсирования по BGP.

BGP.{Announce,Blackhole,Signaling}.System.Input{Pps,Bps}.{On,Off}, BGP.{Announce,Blackhole,Signaling}.System.Ports.<port>.Input{Pps,Bps}.{On,Off}.

Detect. Изменены названия предикатов для анонсирования по BGP.

Предикаты Policy.BGP.<...> переименованы в BGP.<...>.

Detect. Изменены названия предикатов для ACL по трафику, входящему в систему.

Предикаты System.ACL.<...> переименованы в ACL.System.<...>.

Incidents. Добавлен JSON формат для автоматически генерируемого отчета.

В профиль пользователя добавлена возможность подписки на автоматическую отправку отчета об инциденте в формате файл JSON.

API. Добавлена возможность добавления и удаления префиксов при помощи API-запроса.

Добавлена возможность добавления и удаления префиксов и доменных имен для именованных списков с типом “Ввод” при помощи API-запроса методом PATCH.

UX. Добавлено скрытие значения Community на странице списка источников flow.

Изменения версии v25.06.2

LIM. Добавлен механизм автоактивации контрмеры.

Добавлен механизм автоактивации по показаниям счетчика трафика, расположенного на входе в контрмеру. Для работы автоактивации контрмера должна быть постоянно включена.

В этом режиме контрмера не влияет на трафик до тех пор, пока скорость входящего в контрмеру трафика не превышает значения порога активации в пакетах или битах в секунду. При падении скорости трафика ниже порога деактивации обработка трафика прекращается. Данный механизм позволяет активировать фильтрацию за миллисекунды.

LIM6. Добавлен механизм автоактивации контрмеры в общей защите и политике защиты IPv6.
Active Sync. Добавлена синхронизация списка доменных имен, сформированного во время обучения, в DNS.
IPList. Добавлено ограничение на количество записей в именованных списках.

Теперь можно задать максимально допустимое количество записей в именованном списке IP-адресов. Ограничение задается для каждого списка индивидуально. При типах источника HTTP, Файл и Mitigator Feeds при превышении лимита список не будет обновлен.

Detect. Добавлены пороги автодетектирования по TCP-флагам для всех контрмер.

Ранее пороги по TCP-флагам были доступны только в контрмерах TCP, MINE, SPLI и CRB. Теперь для всех контрмер доступны пороги по SYN, SYN+ACK, RST, RST+ACK, FIN. Пороги задаются в виде <element>.{Syn,SynAck,Ack,Rst,RstAck,Fin}{Pps,Bps}.{On,Off,Diff}.

Изменения версии v25.06.1

TWL. Добавлена возможность удалить адрес из всех TWL.

Теперь в карточке контрмеры TWL в общей защите можно одним действием удалить IP-адрес из TWL общей защиты и всех политик защиты.

TWL6. Добавлена возможность удалить адрес из всех TWL6.
TBL. Добавлена возможность удалить адрес из всех TBL.
TBL6. Добавлена возможность удалить адрес из всех TBL6.
Incidents. Добавлена возможность экспорта отчётов по инцидентам в JSON формате.

Reports. Добавлена возможность отправки регулярного отчета в JSON формате.

UX. Добавлен просмотр именованных списков при указании в контрмере.

При указании именованного списка в контрмерах WL и BL теперь появляется дополнительный тултип с информацией о количестве записей, типе источника и времени обновления. При нажатии на клавиатуре стрелки вправо раскрывается полная информация по именованному списку.

Изменения версии v25.06

MO. Добавлены объекты мониторинга.

В дополнение к принципу ассоциации flow по правилам на политики защиты вводится новый принцип ассоциирования трафика по объектам мониторинга.

В рамках объекта мониторинга отдельно подсчитывается статистика по трафику для целей детектирования и визуализации.

Принципиальное отличие ассоциирования flow к объекту мониторинга и политике защиты заключается в том, что:

  • flow может ассоциироваться только с одной политикой защиты, но с несколькими объектами мониторинга. Например, разные объекты мониторинга описывают AS, префикс в ней, хост и сервис, тогда трафик соединения с сервисом может быть учтен во всех четырех объектов мониторинга;
  • порядок указания правил ассоциирования (правил маршрутизации) для политик имеет значение, а для объектов мониторинга - нет.
  • для объектов мониторинга существуют понятия границы сети и процедура дедупликации flow.

Добавлены механизмы автоматической классификации интерфейсов и определение границ сети.

Policy. Добавлен автоподбор порогов в контрмерах политики защиты.

Для решения задачи установки порогов, не оказывающих влияния на прохождение легитимного трафика, добавлен механизм автоматического подбора порогов в контрмерах политики защиты.

При запуске автоподбора контрмера включается в тестовом режиме, а также в ней отключается функция занесения IP-адресов в список временной блокировки контрмеры TBL.

Далее механизм подбирает значения порогов.

По окончании подбора значения порогов могут быть применены вручную или автоматически.

Механизм поддержан в контрмерах CRB, CRB6, LCON, LCON6, FRB, SERB, SORB, SORB6, NCL, NCL6.

Policy. Добавлены правила учета flow в политиках защиты.

Теперь в политике защиты с помощью FlowDesc-правил можно описать, какие flow следует обрабатывать (accept), а какие игнорировать (ignore) в счетчиках и детектировании.

Например, таким образом эксплуатант может описать flow с какого интерфейса и направления следует учитывать в политиках.

TBL. Добавлена фильтрация по префиксу при выгрузке журнала TBL.

Теперь можно выгрузить содержимое журнала блокировок TBL с фильтром по префиксу.

TBL6. Добавлена фильтрация по префиксу при выгрузке журнала TBL6.
TCP6. Добавлена контрмера TCP в политики защиты IPv6.
LCON6. Добавлена контрмера LCON в политики защиты IPv6.
ATLS. Добавлен опциональный фильтр по версии TLS-записи.

Теперь в контрмере можно указать список разрешенных версий отдельно для TLS Handshake и прочих TLS записей.

HTTP. Добавлен режим работы с перенаправлением на HTTPS.

Добавлен режим перенаправления HTTP-запроса на HTTPS. Перенаправление может выполняться как после прохождения любого челенджа, так и без него.

DNS. Добавлен режим ответа nxdomain для запросов к доменам не из списков разрешенных.

Добавлена опция, при активации которой на запросы к доменным именам, которых нет в списке разрешенных и списке, сформированном во время обучения, будет отправляться nxdomain.

Multi. Добавлена кнопка смены лидера.

Добавлена кнопка принудительной смены лидерства Backend. Кнопка работает аналогично уже существующему API-запросу.

Active Sync. Добавлена периодическая отправка GARP.

Для корректной работы отправки MDP-трафика в L2-режимах интеграции в сеть добавлена периодическая отправка Gratuitous ARP пакетов во внутреннюю или внешнюю сеть.

Incidents. Добавлена фильтрация списка инцидентов по максимальной скорости сброса.

Теперь в списке инцидентов можно применить фильтрацию по максимальной скорости сброса в пакетах и битах в секунду.

EventLog. Добавлено журналирование изменений правил маршрутизации.

Теперь при создании, удалении, изменении содержимого правила маршрутизации или при изменении порядка правил, в поле «Подробности» журнала событий отображаются внесенные изменения.

Journals. Добавлена настройка глубины хранения журнала изменений правил маршрутизации.
BGP. Добавлен next-hop IPv6 по умолчанию.

Теперь в настройках соседа можно указать next-hop по умолчанию для IPv6 протокола.

BGP. Добавлена переменная окружения для отключения прослушивания IPv6 в BGP.

Добавлена переменная окружения BACKEND_BGP_DISABLE_IPV6, с помощью которой можно отключить прослушивание IPv6 в BGP.

services:
  backend:
    ...
    environment:
      BACKEND_BGP_DISABLE_IPV6: "true"
NamedACL. Добавлена возможность создания и управления именованными наборами правил фильтрации в группе.

Теперь на странице «Группа» в пункте подменю «Именованные наборы правил фильтрации» групповые пользователи могут создавать списки правил и самостоятельно управлять их содержимым.

Максимальное количество списков в группе можно ограничить в настройках группы.

Roles. Добавлены отдельные права на BGP.

Добавлены независимые права на чтение и запись для разных страниц раздела BGP. По умолчанию у системного пользователя права на BGP не установлены.

Groups. Добавлена возможность просматривать таблицу использования именованных списков для группового пользователя.

Теперь групповой пользователь может видеть, в каких его политиках и контрмерах применяются системные списки IP-адресов и TLS-отпечатков, а также именованные наборы правил.

Core. Обновлен DPDK до v25.03
Core. Изменен подсчет сбросов внутреннего маршрутизатора системы.

Для упрощения отладки счетчик Router Discard разделен на два: Input Router Discard и Output Router Discard. Теперь на графике Input Router Discard отображаются сбросы L3-маршрутизации входящих пакетов и невалидные LACP-пакеты. На графике Output Router Discard отображаются сбросы L3-маршрутизации исходящих пакетов.

Docker. Изменены параметры деплоя контейнеров согласно требованиям CIS Benchmarks.
Web challenger. Добавлено отключение проверки доступности Web challenger по mgmt.

В версии v25.02 был добавлен периодический опрос челенджеров для проверки доступности по mgmt. В случае отказа контрмера HCA не направляла трафик на челенджеры, от которых не получен ответ. Теперь эту проверку можно отключить для случаев, когда перенаправление в контрмере HCA выполняется не на Web challenger, а на сторонние системы L7-защиты.

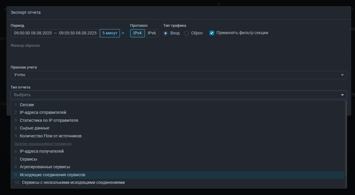
Collector. Добавлен анализатор сервисов в Анализ Flow.

Теперь на странице «Анализ Flow» и на вкладке «Анализ Flow» в политике защиты доступна выгрузка отчетов по трафику защищаемой сети, что помогает в настройке защиты за счет выявления сервисов в защищаемой сети. Механизм работы и типы отчетов аналогичны Service Analyzer на сервисе анализа дампов psg.mitigator.ru, но данные для построения статистики берутся из Collector.

Экспорт отчетов с анализом защищаемых сервисов в различных срезах выполняется там же, где выгружаются данные по сессиям, IP-адресам отправителей, количество Flow от источника и прочие отчеты, существовавшие ранее. Для удобства использования выбор выгружаемого отчета теперь выполняется не в выпадающем списке, а в модальном окне.

Collector. Добавлены виджеты графиков скоростей по доменам учета объектов мониторинга.

Добавлены графики скоростей входящего и исходящего трафика по доменам учета. Flow, пересекающий границу сети может быть учтен в одном из двух доменов: a и b. Домен определяется полями flow и расположением ОМ относительно границы своей сети.

Граница сети и атрибуты объекта мониторинга должны быть настроены таким образом, чтобы для входящего трафика ОМ точка съема flow была последней до пересечения трафиком границы сети, а для исходящего - первой. Таким образом в домене А не требуется дедупликация flow.

Домен b учитывает все другие пересечения flow границы сети объекта мониторинга, поэтому в домене b flow может дублироваться.

Доступны 4 виджета:

  • входящий трафик в домене a,
  • входящий трафик в домене b,
  • исходящий трафик в домене a,
  • исходящий трафик в домене b.

Также в виджетах сложных скоростей можно выбрать любое из этих полей.

Collector. Добавлена поддержка доменов учета объектов мониторинга в фильтрах Анализа Flow.

Теперь в фильтре страницы «Анализ Flow» и на вкладке «Анализ Flow» в политике защиты можно задать фильтрацию по доменам учета объектов мониторинга.

Collector. Добавлена поддержка названий протоколов в фильтрах Анализа Flow.

Теперь в фильтре страницы «Анализ Flow» и на вкладке «Анализ Flow» в политике защиты можно указать названия протоколов icmp, icmp6, udp, tcp.

Collector. Изменен виджет графика «Идентификатор политики».

Виджет графика «Идентификатор политики» в Анализе Flow переименован в «Политика защиты». В легенде графика теперь вместо ID отображается название политики.

Collector. Добавлен фильтр по признаку учета flow.

Если для политик защиты заданы правила учета flow, то можно фильтровать статистику на странице Анализ Flow по признаку учета.

Collector. Добавлен виджет Признак учета Flow в политике.
Collector. Добавлена страница с информацией о состоянии Collector.

На странице отображаются информация о состоянии Collector и работоспособности его подсистем.

LOGAN. Оптимизирована и ускорена работа Logan.
Notifications. Добавлена отправка уведомлений по политикам выбранных групп.

Теперь в профиле пользователя можно указать не только политики защиты, по которым требуется получать уведомления, но также можно выбрать группу. В этом случае пользователь будет получать уведомления о событиях из всех политик защиты, принадлежащих выбранной группе.

UX. Изменена вкладка настройки внешнего вида интерфейса в профиле.

Теперь тема интерфейса, заливка графиков и настройка выравнивания содержимого применяются сразу при выборе соответствующей радиокнопки и не требуют подтверждения.

UX. Изменено окно выбора фильтров для flow по сбросам.

На странице «Анализ Flow» и на вкладке «Анализ Flow» в политике защиты изменено окно выбора фильтров для flow по сбросам. Теперь настройка выполняется сразу в поле фильтра без дополнительного модального окна.

UX. Изменена страница «Сигнализация».

Теперь разделы страницы «Сигнализация» вынесены в подменю.

UX. Добавлен 95% процентиль в легенду графиков.

Теперь в легенде всех графиков появилась дополнительная колонка, в которой отображается значение 95% процентиля для кривой.

UX. Добавлено суммарное количество трафика за интервал.

Теперь в легенде всех графиков появилась дополнительная колонка, в которой отображается количество трафика за выбранный период.

UX. Добавлена возможность отображать на графике только одну кривую по нажатию.

Теперь при нажатии на название кривой с зажатой клавишей Ctrl, все прочие кривые на графике будут скрыты.

UX. Добавлено скрытие отображения большого количества префиксов в правилах маршрутизации.

Теперь в полях Префикс отправителя и Префикс получателя в правиле маршрутизации отображаются только префиксы, которые помещаются в 200 символов. Для раскрытия полного списка нужно кликнуть на спойлер в конкретном правиле или на галочку раскрытия для всех правил в заголовке таблицы правил. Поиск по странице через Ctrl+F работает даже для скрытых префиксов.

UX. Изменено всплывающее сообщение, возникающее при проверке вхождения в список.

В ряде контрмер есть функциональность проверки вхождения IP-адреса в список или таблицу. Теперь во всплывающем сообщении, появляющемся при нажатии на кнопку «Проверить», отображается не только информация о наличии IP-адреса в списке, но и указание на экземпляры кластера.

Изменения коснулись контрмер TWL, TBL, MCR, RETR, TCP, MINE, SLOB, HTTP, DNS, BPF, USF, HCA.

UX. Изменены модальные окна выбора политик защиты из списка.

Теперь элементы управления составом списка всегда видны, даже если политик защиты много.

Config. Добавлена возможность задать разные адреса для доступа к хосту контейнеров и клиентов.

Ранее переменная MITIGATOR_HOST_ADDRESS в файле .env использовалась как для сообщения контейнеров с хостом, так и в качестве адреса экземпляра, на который перенаправлялись клиенты API и UI. Теперь адрес для клиентов API и UI указывается в переменной MITIGATOR_PUBLIC_ADDRESS. Рекомендуется в MITIGATOR_HOST_ADDRESS задать IP-адрес, чтобы проблемы DNS не влияли на взаимодействие контейнеров. В MITIGATOR_PUBLIC_ADDRESS допустимо задать IP-адрес или доменное имя. Если MITIGATOR_PUBLIC_ADDRESS совпадает с MITIGATOR_HOST_ADDRESS, то поведение остается старым.

Процедура добавления переменной MITIGATOR_PUBLIC_ADDRESS описана в специальной инструкции.